Делимся находками из китайских магазинов
Мощный настольный GaN-адаптер UGREEN: 6 портов (два USB-A, четыре Type-C), общая мощность 100 Вт, мощность порта для питания ноутбука - 65 Вт. Адаптер подключается к розетке двухметровым кабелем.
Очень удобная штука для питания ноутбука и других устройств, особенно удобно этот адаптер использовать в поездке: у него свой шнур питания два метра, также у меня кабель для ноутбука тоже двухметровый - когда розетка достаточно далеко, всегда есть запас по кабелям и не нужно с собой возить удлинитель.
Вот комплект этого адаптера.

А вот он у меня одновременно питает и заряжает ноутбук, смартфон и часы. Очень удобно.

Заметно упала цена на хороший субфлагман Realme 14 Pro+ (мой обзор). Год назад на старте продаж он стоил €379, да и сейчас на Амазоне его цена - €359. Серьезная влагозащита, отличная автономность, хорошие камеры, мощная платформа.
Домашнему мастеру - продвинутый набор прецизионных отверток UGREEN UT110 включает 38 бит для работы с мобильными телефонами, компьютерами, часами и камерами. Удобный кейс с магнитной крышкой обеспечивает хранение и легкий доступ к нужной бите. Эргономичная рукоятка позволяет точно контролировать усилие при тонком ремонте.
Очень популярный автомобильный держатель для смартфона Joyroom с беспроводной магнитной зарядкой MagSafe. Надежно крепится к торпедо или к стеклу, положение смартфона настраивается. Мощность беспроводной зарядки - 15 Вт.
Новое поколение робота-пылесоса Dreame L10s Pro Gen2. Лидар, построение карты помещений, мощность всасывания 7000 Па (у конкурентов обычно мощность порядка 5000 Па), сухая и влажная уборка, есть два держателя с вращающимися салфетками, которые автоматически поднимаются при заезде на ковер. Вот подробный обзор этой модели на сайте Robotoobzor.
Селфи-палка он же штатив с четырьмя ножками с магнитным держателем MagSafe, есть пульт удаленного управления, работающий по Bluetooth.
Недорогие, при этом очень продвинутые наушники QCY MeloBuds Pro. За 34 евро - поддержка кодека высокого разрешения LDAC, активный адаптивный шумодав с четырьмя режимами, включая режим прозрачности, обнаружение вытаскивания из уха, мультипоинт, 34 часа автономной работы с подзарядкой от кейса.
Тонкий рюкзак с большим количеством отсеков, в который поместится ноутбук до 16 дюймов. При необходимости рюкзак расширяется от размера 10,8 л до 23 литров и превращается в емкую дорожную сумку.
Новый мультитул от NexTool "13 в 1". Пассатижи, нож, ножницы, отвертки, открывалка, держатель и так далее.

2-е поколение компактной медиаприставки Xiaomi TV Stick 4K с Google TV (мой обзор). Устройство поддерживает разнообразные стриминговые сервисы, может воспроизводить фильмы и сериалы из домашней сети, позволяет устанавливать разнообразные приложения, совместимые с Google TV.
У меня на сегодня все. Делитесь в комментариях тем интересным, что обнаружили вы. Напоминаю о правиле: один пользователь - одно устройство, причем очень желательно, чтобы вы это сами протестировали. Любая ссылка должна сопровождаться описанием того, на что она ведет.
Предупреждаю также, что в комментариях к данному выпуску недопустим любой офтопик. Но, конечно, вполне допустимо обсуждение товаров с Ali и просьбы что-то посоветовать по заданным параметрам.
А вторую - зачем? Затем, что пульт может сломаться как у меня, его может сгрызть собака у кого есть. Достаточно причин
Громкость, вкл/выкл, перемотка пауза работали.
стрелки и Ок работали, голосовой поиск не включался, но я мог что-то не так настроить тогда.
Единственное - они должны быть в одной сети, телефон и приставка.
Погляжу в архивах, может, АРК где-то сохранилась.
4pda.to
архивные версии, я пробовал где-то в 17 - 18 году. соотв. из старых и подбирай.
и варианты пульта - ИК, блютуз, вайфай.
Проработал два года и планирую тюнинг вентиляторов.
Будет устанавливать умный регулятор скорости вентилятора. Он программируется по разному. Может даже два поставлю с отдельным вентилятором, направленным на АКБ.
Та за такие деньги намного лучше взять гибридный инвертор на 24В. И еще останется.
Вот документация и еще - Getting Started with the ESP32-C3 Super Mini
Отдельное предупреждение перед тем как покупать - естественно это клон того что продается на Seed Studio который раза 3-4 дороже. Но в отличии от Seed Studio, на Али продают карты у которых нету встроенной flash и эти карты просто невозможно использовать. Чтобы отличить чип/конфигурацию с flash нужно смотреть надпись на чипе - вот тут показано. Поэтому когда будете покупать - внимательно посмотрите если на фотографиях показаны чип с надписью - если нет, то лучше держаться подальше. В двух магазинах выше показаны детальные фотки чипов с надписью.
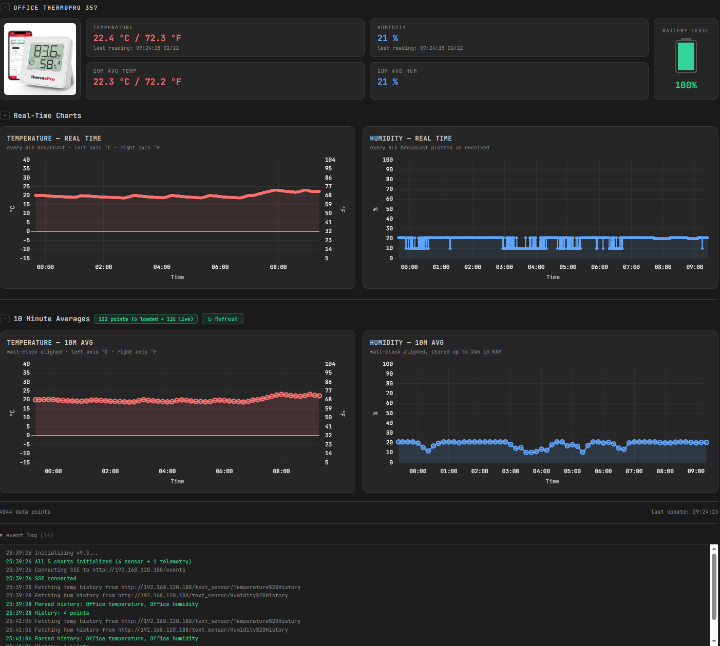
А теперь простой вопрос - на какого х..а это все. Ответ - с ESP32 можно делать очень многое - лет 10 назад для создания прототипов систем/PoC нужен был полноценный компьютер, а сейчас это можно сделать с помощью модули полтора на 2 сантиметра. Вот фотка внизу всего hardware моего проекта. А в следующих двух фотках - single-page HTML app который этот чип/board использует.
Что апп делает/описание проекта - берет информацию о влажности и температуре от BLE Thermopro 357 сенсора с экраном который можно брать за $12 на амазоне. Сенсор передает данные каждые через Bluetooth 5 секунд. ESP принимает данные, обрабатывает и хранит в памяти на следующие 24 часа. Можно зайти на встроенный примитивный веб сервер через wifi и посмотреть, но можно все это вытащить из ESP с помощью single-page app на котором можно построить очень красивые и практичные графики с динамикой изменения данных как со стороны сенсора, так и со стороны ESP.
Естественно у такого маленького устройства есть ограничения - вот память там 400 килобайт из них доступно меньше половины, нету https/authentication на веб сервере. Но вот факт что даже с этим можно построить такую вещь которая не требует установки Home Assistant и разобраться как оно работает, подписки на cloud и пр. и пр. - очень даже впечатляет.
Все это я построил с помощью Claude Optus 4.6 за неделю и неделя потребовалось из-за того что у меня кредиты на Claude закончились, несмотря на подписку на $20/месяц. Вышепоказанные результат - это после 12-ти итерации. Практически все готово и завтра-послезавтра выложу на github.
1. YAML - конфигурация ESP через esphome - 32kB, 720 строк кода с комментариями.
2. C++ in RAM ring buffer implementation - 17kB, 320 строк кода с комментариями.
3. HTML/SPA - 70kB, 1150 строк кода с комментариями.
Если бы я это дело делал сам, у меня ушло бы скорее всего 4-6 месяцев на это. Все это было сделано за 4 дня и 4-6 часов сидения с Claude, GPT, Grok, Perplexity, Gemini - они ВСЕ использовались - когда например Claude не смог правильно нарисовать схему (верхняя левая икона) на основе PNG изображения, GPT смог, но вот у него получилось так - посмотри картинку внизу. Но после этого берешь что получилось из GPT и скармливаешь остальным с очень четким промптом, например таким
1. Removing the connection points that go from the chip to the GPIO pins. They were not on the original PNG file anyway
2. Make GPIO pin outlines nice, regular shape, like to it is in the PNG file
3. Remove text from two chips
4. There should be only BOOT, RST, 3.3, G, 5V, 21, 0 written in text in the corresponding positions.
Before providing back the rewritten/corrected html file, please compare it again to the original file and provide it only after you are sure that it fits the requirements.
Но результат - выше. Это не стыдно показать кому-угодно. И оно работает - на ресурсах которые стоят $15 и засовывается в память на 150 килобайт.
Но чтобы оно работало ты должен очень четко представлять ЧТО именно ты хочешь получить - specs/reqs у тебя весьма хорошо должны быть определены, хотя-бы у тебя в голове чтобы ты смог их перенести в промпты разбивая их шаг за шагом.
я обычно читаю technical bulletin к сенсору и пишу код, в том числе копипастом here and there с stack overflow (не без этого). Хотя бы таким образом понимаю, что он мне показывает, и как дебаггить, если показывает не то. Уходит на это не 4-6 месяцев, а пара дней. C++ Ring buffer не rocket science, особенно если образование такое, как у тебя, а не как у меня.
Откуда ты знаешь, что то, что он там тебе показывает (по всему мастштабу значений) не туфта?
А если действительно муторный протокол, покупаешь то, что уже знаешь, по предыдущему опыту. Да и в среднем мне интереснее разбораться, как работает сенсор/протокол, а не какие-то уговоры ЛЛМ, да еще за $20 в месяц.
#pragma once
#include
#include
#include
#include
struct HistEntry {
uint32_t epoch;
float value;
};
class HistoryBuffer {
public:
static constexpr int CAP = 144;
void add(uint32_t epoch, float value) {
buf_[head_] = {epoch, value};
head_ = (head_ + 1) % CAP;
if (count_ < CAP) count_++;
}
int count() const { return count_; }
int write_json_to(char* dst, int dst_size) const {
if (dst_size < 3) return 0;
int pos = 0;
dst[pos++] = '[';
int start = (count_ < CAP) ? 0 : head_;
for (int i = 0; i < count_; i++) {
int idx = (start + i) % CAP;
if (i > 0) {
if (pos + 1 >= dst_size - 2) break;
dst[pos++] = ',';
}
time_t ts = (time_t)buf_[idx].epoch;
struct tm ti;
localtime_r(&ts, &ti);
int remaining = dst_size - pos - 2;
if (remaining < 40) break;
int len = snprintf(dst + pos, remaining,
"[\"%04d-%02d-%02dT%02d:%02d:%02d\",%.1f]",
ti.tm_year + 1900, ti.tm_mon + 1, ti.tm_mday,
ti.tm_hour, ti.tm_min, ti.tm_sec,
buf_[idx].value);
if (len < 0 || len >= remaining) break;
pos += len;
}
dst[pos++] = ']';
dst[pos] = '\0';
return pos;
}
int write_formatted_to(char* dst, int dst_size, const char* unit,
int decimals, bool show_fahrenheit) const {
int pos = 0;
int start = (count_ < CAP) ? 0 : head_;
for (int i = 0; i < count_; i++) {
int idx = (start + i) % CAP;
time_t ts = (time_t)buf_[idx].epoch;
struct tm ti;
localtime_r(&ts, &ti);
int remaining = dst_size - pos - 1;
if (remaining < 70) break;
int len;
if (show_fahrenheit) {
float fahrenheit = buf_[idx].value * 9.0f / 5.0f + 32.0f;
len = snprintf(dst + pos, remaining,
"%04d-%02d-%02d %02d:%02d:%02d, %.*f%s / %.1f\xC2\xB0" "F\n",
ti.tm_year + 1900, ti.tm_mon + 1, ti.tm_mday,
ti.tm_hour, ti.tm_min, ti.tm_sec,
decimals, buf_[idx].value, unit, fahrenheit);
} else {
len = snprintf(dst + pos, remaining,
"%04d-%02d-%02d %02d:%02d:%02d, %.*f%s\n",
ti.tm_year + 1900, ti.tm_mon + 1, ti.tm_mday,
ti.tm_hour, ti.tm_min, ti.tm_sec,
decimals, buf_[idx].value, unit);
}
if (len < 0 || len >= remaining) break;
pos += len;
}
dst[pos] = '\0';
return pos;
}
private:
HistEntry buf_[CAP] = {};
int head_ = 0;
int count_ = 0;
};
static constexpr int JSON_ENTRY_MAX = 48;
static constexpr int HISTORY_JSON_SIZE = 2 * HistoryBuffer::CAP * JSON_ENTRY_MAX + 256;
static constexpr int HISTORY_DISPLAY_SIZE = HistoryBuffer::CAP * 60 + 128;
static char history_json_buf[HISTORY_JSON_SIZE];
static char history_temp_display_buf[HISTORY_DISPLAY_SIZE];
static char history_hum_display_buf[HISTORY_DISPLAY_SIZE];
static int safe_append(char* buf, int buf_size, int pos, const char* str) {
int remaining = buf_size - pos - 1;
if (remaining <= 0) return pos;
int len = snprintf(buf + pos, remaining, "%s", str);
if (len < 0 || len >= remaining) return pos;
return pos + len;
}
static const char* build_history_json_static() {
int pos = 0;
pos = safe_append(history_json_buf, HISTORY_JSON_SIZE, pos,
"{\"office_temp\":");
pos += office_temp_history.write_json_to(
history_json_buf + pos, HISTORY_JSON_SIZE - pos);
pos = safe_append(history_json_buf, HISTORY_JSON_SIZE, pos,
",\"office_hum\":");
pos += office_hum_history.write_json_to(
history_json_buf + pos, HISTORY_JSON_SIZE - pos);
if (pos < HISTORY_JSON_SIZE - 1) history_json_buf[pos++] = '}';
history_json_buf[pos] = '\0';
return history_json_buf;
}
static const char* build_temp_history_display() {
int pos = 0;
pos = safe_append(history_temp_display_buf, HISTORY_DISPLAY_SIZE, pos,
"Office temperature\n");
pos += office_temp_history.write_formatted_to(
history_temp_display_buf + pos, HISTORY_DISPLAY_SIZE - pos,
"\xC2\xB0" "C", 1, true); // °C in UTF-8, 1 decimal, show °F
history_temp_display_buf[pos] = '\0';
return history_temp_display_buf;
}
static const char* build_hum_history_display() {
int pos = 0;
pos = safe_append(history_hum_display_buf, HISTORY_DISPLAY_SIZE, pos,
"Office humidity\n");
pos += office_hum_history.write_formatted_to(
history_hum_display_buf + pos, HISTORY_DISPLAY_SIZE - pos,
"%", 0, false); // %, 0 decimals, no Fahrenheit
history_hum_display_buf[pos] = '\0';
return history_hum_display_buf;
}
да, оно неплохо работает на таких вещах, если проверять и не доверять. Недавно скормил Клауде даташит от монтировки древнего телескопа, и ИИшка родила неплохой код для управления внешним микроконтроллером. Руками такое перелопачивать очень долго
Все есп32 контроллеры имеют встроенную флеш-память программ. А если ее нет- не программируется то оно возвращается по претензии.
ПС. техно-троллинг такой, да?
Вы сами сказали что подделывают. Как вы думайте - даже если есть малая вероятность что кто-то нарвется на подделку, имеет ли смысл предупреждать? Есть английская поговорка - "Forewarned is forearmed" - предупрежден - значит вооружен.
Нам необразованным валенкам теперь вообще не заниматься DIY, потому что мы типа должны всё понимать?
Есть побольше и поменьше, в девчачьих и мальчачьих цветах. С заглушками на спицах, чтоб не травмировать кожу любимцу. В общем-то, самые обычные расчёски для домашних питомцев, но ощутимо дешевле, чем в большинстве зоомагазинов. Ручка удобная, качество хорошее, подшёрсток вычесывает на ура, дырочка на ручке есть, чтоб хранить было удобно, мыть можно, в руке лежит удобно.
А недавно купил вот это: "настольная подставка для монитора UPERFECT VESA". Объясняю на русском: если
1. вас не устраивает ваша подставка для монитора.
2. монитор совместим с креплением VESA 75*75 или 100*100.
То вы можете купить вот такую удобную подставку всего за 2 106 ₽.
Советую. Вещь удобная. Можно регулировать во всех плоскостях. Но имейте ввиду, вес монитора до 5 кг!
Хотя и странно, Португалия и Испания не так далеко друг от друга.
Ну и чтобы 2 раза не вставать порекомендую дешевый(10$), но функциональный USB тестер KWS-X1 с детектором протоколов, анализатором пульсаций и тригером. Дешевле только HiDANCE, но там этих функций нет.
Вот прямо только что заглянул на страницу. А в сентябре еще со скидкой покупал.
В прошлый раз меня тут за это обматерили, но я все-таки рискну продублировать - на этот раз с результатами собственноручного измерения скорости. Правда внезапно выяснилось что у меня нет девайсов со скоростью портов 1000мб/с. Так что делюсь тем что есть.
Металлический корпус кажется непривычно увесистым.
Колпачки откидываются на одну сторону и не снимаются - мне кажется с этим могут быть проблемы.
Речь именно про диск в формате компактной флешки, а не про пристяжной "паспорт".
Это официальный магазин бренда с суммарно 17 тыс продаж.
1. Положить на неё виртуальную машину и попробовать в ней поработать.
2. Записать несколько десятков гигабайт разом. Часто, в какой-то момент скорость проседает до не приличных значений.
А вообще видел у, кажется, Коннвей такого рода будильники для тюнингаторов.
И ещё видел термопоказометры в гнезда стандартных кнопок Тойота. Но там датчик выносной, допом.
И есть проекторы на лобовое от обд.
Вот у этих много разных вариантов и исполнений. Сам не пробовал, но за три-пять долларов можно рискнуть.
Без лампочек и показометров.
"Минуту" можно заменить по вкусу, в зависимости от законодательных и временных рамок.
www.drive2.ru
www.aliexpress.com
или на базе вот таких www.aliexpress.com
зависит от напряжения на датчике. Компактно и просто.
Если Ниссан - там напряжение на датчике с прогревом уменьшается, то есть клеить вверх ногами можно.
Специально поставил сигнализацию с дистанционным запуском для этого.
Модель PD773. 25 Вт зарядка без проводов (стандарт Qi2.2)! Емкость батареи 10000 мАч.
Размеры 111х70х21 мм, масса 254 г., есть дисплей, кабель темляк. По кабелю зарядка 30 Вт.
Продает магазин Ugreen Official Store, быстрая доставка из РФ. 370+ отзывов со средней оценкой 4,9. 2 года гарантия.
Ещё надо лишь немного допилить разработки Герберта Уэллса и путешествовать во времени...
Постоянные проблемы с выводом звука в приложениях (тихо), обновлений почти не было (актуальная версия ОС от 2023 года). Со временем при минимальном количестве установленных приложений начал тормозить. Недавно пробовал поставить более легковесную оболочку. Так подлые сяомишники заблокировали возможность отключения родной оболочки (приставка перестает грузится), что делает абсолютно бессмысленным параллельно работающую легковесную оболочку.
Общение с ChatGPT выявило, что эти проблемы абсолютно типичные для Xiaomi.
И по совершенно смешной цене за сертифицированный бокс.
У№;%:шный пульт легко меняется, вместо гугл тв ставится projectivy launcher. И можно нормально пользоваться.
За последние полгода настроил знакомым штук 6, все довольны.
ps. у самого Ugoos AM6 c классическим интерфейсом android tv
Но очень интересен Nvidia Shield TV. Он дороже, да, минимум раза в два. Но там должны быть полная гибкость и хорошая поддержка, и не должно быть проблем со звуком. Может выловлю когда-то по скидке.
К сожалению, у этого прекрасного девайса такой глубокой настройки нет, ровно как касательно других функций.
У тебя сейчас наверняка не так. Попробуй добавить звук ДВУМЯ пультами - пультом приставки и телевизора.
На приставке есть настройка подключения к телевизору? Пройди ее заново.
тихий звук - это стопроцентно у тебя что-то недонастроено.
4pda.to
если чат GPT не дает решения. стоит самому вручную посмотреть ветку по приставке на 4PDA
8Мп камера, встроенный микрофон и динамик. Влагозащита ІР65. Встроенный модуль WiFi. Распознавание объектов. Запись аудио и видео. Голосовое управление. 4 дизайна на выбор.
Уже писал тут об этом, но повторюсь ещё раз:
Опытным путём, после поездок по многим городам и странам, выяснил, что ЗУ для путешествий должно быть строго такого типа - сам блок + кабель на конце.
Потому что очень часто встречается ситуация, что розетка в номере расположена неудобно и большой блок в неё проблематично воткнуть, т.к. он не влезает или упирается во что-нибудь рядом. Иногда даже нажимает собой кнопку, отключающую саму розетку (в ОАЭ, например, у каждой розетки своя кнопка, типа как на "пилоте").
Ну и часто бывает, что розетки в отелях уже разработанные, и даже обычный блок ЗУ телефона из них вываливается под собственной массой, не говоря уже об огромных блоках на 4+ USB и несколько розеток.
Сам долго выбирал ЗУ для своих поездок, в итоге остановился на подобном устройстве, только на 8 портов - нам с женой на двоих в отпуске или мне одному в командировке - самое то. Хотя сейчас бы взял уже на 10 портов.
Отдельный совет для тех, кому надо в поездке заряжать сразу много устройств:
Для всего, чем не пользуешься при зарядке - powerbank, часы, наушники и пр., кроме телефона и ноутбука/планшета, удобно приобрести короткие кабели. Они занимают меньше места и не путаются между собой. Я вот вожу с собой 2 длинных Type-C - Type-C для телефонов и 6 коротких по 10 см для всего, что валяется для зарядки рядом с ЗУ. Кабели, кстати, как раз от UGreen.
[paranoic-mode]
Мой подход -- зарядок должно быть несколько.
Одна -- мощная (как описано выше), но ещё как минимум одна -- на одно устройство, лёгкая/компактная, мощная для своего размера (20 Вт+), которая влазит в розетку в любом случае (очевидно, что она должна подходить для розеток, куда вы едите).
Ну и USB кабелей должно быть несколько, они должны быть заранее проверены и втыкать их в USB порты airbnb, отелей, аэропортов, итд -- не моги. Только в свои зарядки.
[/paranoic-mode]
Благодаря этому освобождается место в рюкзаке, не надо брать с собой отдельные зарядные устройства для каждого гаджета.
Параноикам ваш вариант крайне не нравится, т.к. есть одна "точка отказа" -- зарядка ноута, которая "выводит из строя" все устройства в стучае отказа/потери.
Ну даже если и откажет, то практически в любой точке мира можно просто выйти из гостиницы и купить в ларьке или магазине зарядное устройство с нужными характеристиками.
Даже при общении (зачастую - официальном и письменном) на русском - мою фамилию в половине случаев не склоняют.
Да - у меня ник - тупо моя фамилия)
Я вообще в аэропорту никогда не оставляю без присмотра свои вещи, даже если это "всего лишь" пауэрбанк или зарядное устройство.
и стремишься к порядку?
Попробуй магнитную суперзарядку!
Ты будешь доволен,
как мартовский слон:
зарядишь наушник,
айвотч и смартфон 🙂
ali.com, ali.ru
Vpn должен в Испании выходить?
Но многим знаком по продукции кофейных аксессуаров
Например воронка Hario v60
Есть ч.б. вариант










